Hallo zusammen,
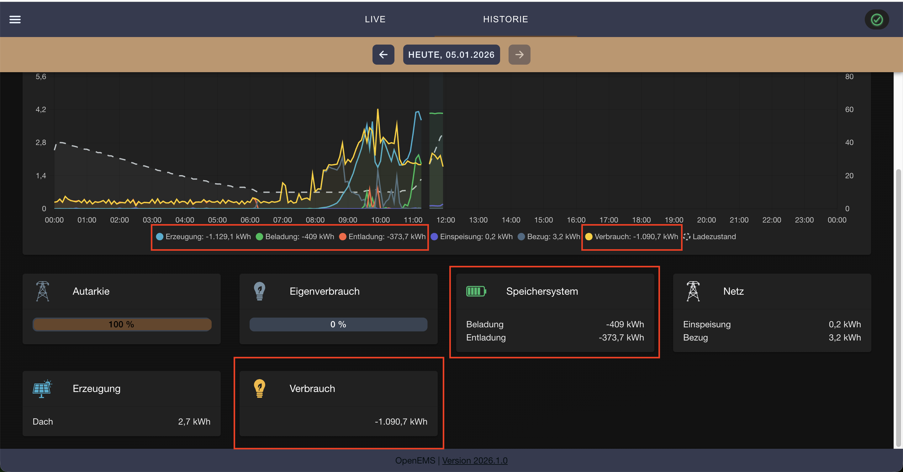
ich habe in der Config einen Wechselrichter und ein ESS gelöscht und dafür neue Komponenten hinzugefügt. Dabei hat es mir in der Historie die Werte für den heutigen Tag zerschossen.
Was ist hier passiert? Kann ich das irgendwie wieder korrigieren?
